CheckList — это корпоративная экосистема для цифровизации контроля технологических процессов на производстве. Она состоит из мобильного приложения под Android для операторов-исполнителей и двух веб-панелей для администраторов и контролеров. Решение позволяет в реальном времени фиксировать каждый этап работы с промышленным оборудованием , полностью заменяя бумажную отчетность. Работая полностью офлайн во внутренней сети предприятия, система обеспечивает прозрачность операций, собирает данные для анализа и значительно снижает операционные риски.
Клиент
Акционерное общество «Пластик».
Крупное государственное предприятие химической промышленности, специализирующееся на производстве пластика. Предприятие с устоявшимися технологическими процессами, строгими требованиями к безопасности и отчетности.
Задача
Заказчику было необходимо цифровизовать процесс контроля работы промышленных реакторов. Ранее учет велся бумажными журналами, что приводило к человеческим ошибкам, задержкам в получении актуальной информации, сложностям с анализом данных и отсутствию прозрачности на каждом этапе производства.

Особенности проекта
Промышленный софт (IndTech): Высокие требования к надежности, безопасности и соответствию производственным регламентам.
Работа в isolated-среде: Все системы (Android-приложение и веб-панели) развертываются во внутренней локальной сети предприятия без доступа к интернету.
FIXprice-проект: Работа ведется по фиксированной стоимости, что требовало четкого планирования объема работ на этапе дискавери и аналитики.
Двухсоставной продукт: Проект включает три независимых, но интегрированных приложения: для линейного персонала (Android), веб-панели для руководителей (контролеров) и второй веб-панели для администраторов.
Функции продукта
Простая авторизация
Вход по логину и паролю, выданным администратором. Так как приложение работает офлайн, механизм аутентификации также работает локально.

Сменный рабочий интерфейс
После авторизации оператор видит список закрепленных за ним этапов и количество этапов до завершения полного цикла работы реактора.

Интегрированный таймер и фотофиксация
Запуск встроенного таймера для фиксации длительности каждого процесса. Возможность сделать фотографию результата работы непосредственно в приложении. Фото привязываются к конкретному процессу и времени.

Бесшовная передача смены
Оператор может завершить смену, даже если процессы не закончены. Система автоматически переведет их в статус "В работе" для следующего оператора, исключая простои.

Центр управления пользователями и правами
Создание учетных записей для исполнителей и контролеров, назначение ролей, привязка к конкретным реакторам или цехам.

Конструктор реакторов и процессов
Гибкий инструмент для добавления новых реакторов в систему, а также для создания и редактирования чек-листов процессов для них. Администратор может менять этапы без участия разработчиков.

Привязка оборудования
Каждому Android-устройству присваивается уникальный ID в системе, который привязывается к конкретному реактору. Это обеспечивает точность данных и предотвращает путаницу.

Сбор статистики и хранение данных
Хранение завершенных циклов по каждому реактору и всех этапов в каждом цикле вместе с фото. Каждый этап можно удалить из архива.

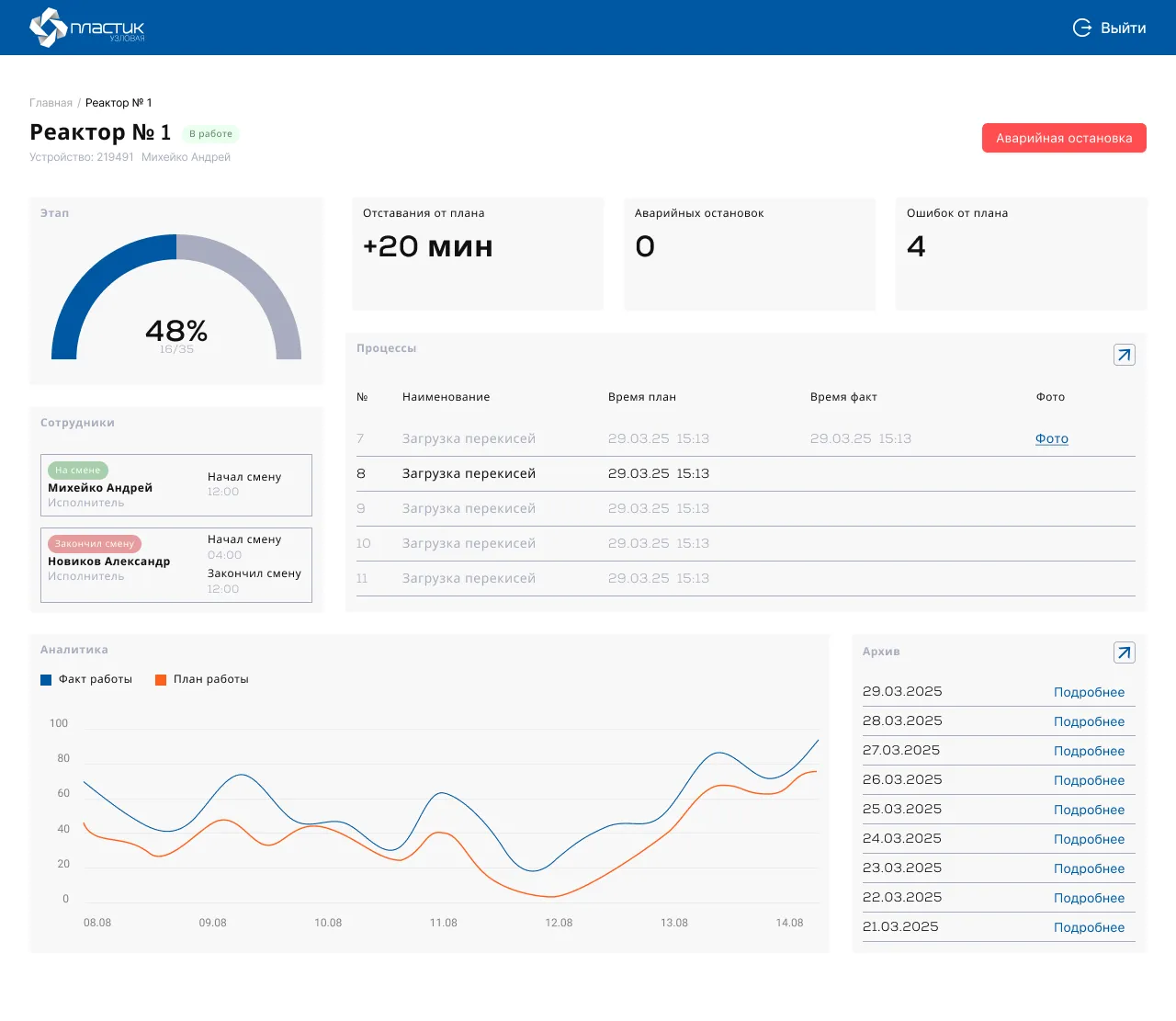
Веб-панель для контролеров
Наглядное отображение ключевых метрик: количество завершенных процессов, общее время работы/простоя по каждому реактору, частота ошибок или аварийных остановок. Данные можно фильтровать по дате. Контроллер может в любой момент совершить аварийную остановку.

Результаты
На момент завершения активной фазы разработки (ноябрь) достигнуты следующие результаты:
Сдан работающий продукт: заказчику переданы готовые к промышленной эксплуатации приложения:
Дальнейшие перспективы: По результатам пилотной эксплуатации заказчик рассматривает возможность технической поддержки системы и ее дальнейшего масштабирования на другие реакторы и цеха предприятия, а также добавления нового функционала (например, push-уведомления для контролеров о критических событиях).
Мы найдем лучшее решение вашей задачи
Отправляя заявку, вы соглашаетесь на обработку персональных данных.
© 2026 YuSMP Group
Этот сайт использует файлы cookie и другие технологии, чтобы обеспечить работу сайта, анализировать его использование и показывать рекламу в соответствии с вашими интересами.
Подробнее о файлах cookie можно узнать в нашем Разделе о политике обработки файлов cookie